View Server Information (Hybrid)
The Servers tab in Runtime Manager enables you to view a list of the servers, server groups, clusters, and API gateways in an environment. From this tab, you can also perform actions on these components.
-
From Anypoint Platform, select Runtime Manager.
-
Click the Servers tab.
Runtime Manager displays a list of servers, which includes the following information:
- Name
-
Displays the name of the server, API gateway, server group, or cluster.
- Status
-
Displays the current status.
- Type
-
Indicates whether the component is a Mule server, API gateway, server group, or cluster.
- Version
-
Displays the version of API gateway or Mule.
-
Click the Type column to view additional properties and actions in the details pane.
-
Click the name of the component to view its dashboard.
Details Pane
The details pane includes:
-
Status of the component
-
Mule or API gateway version
-
Runtime Manager agent version
-
Manage Server, Manage Group, or Manage Cluster button, which takes you to the Settings page
-
View Dashboard button, which takes you to the server’s dashboard page
To view the dashboard for a server in a server group or cluster, click the server name in the details pane.
-
For clusters, the type (unicast or multicast)
The tabs in the bottom provide more detail:
-
Server groups and clusters display the list of servers and their statuses
-
The applications running and the status of each
-
Any plugins, such as Splunk and ELK
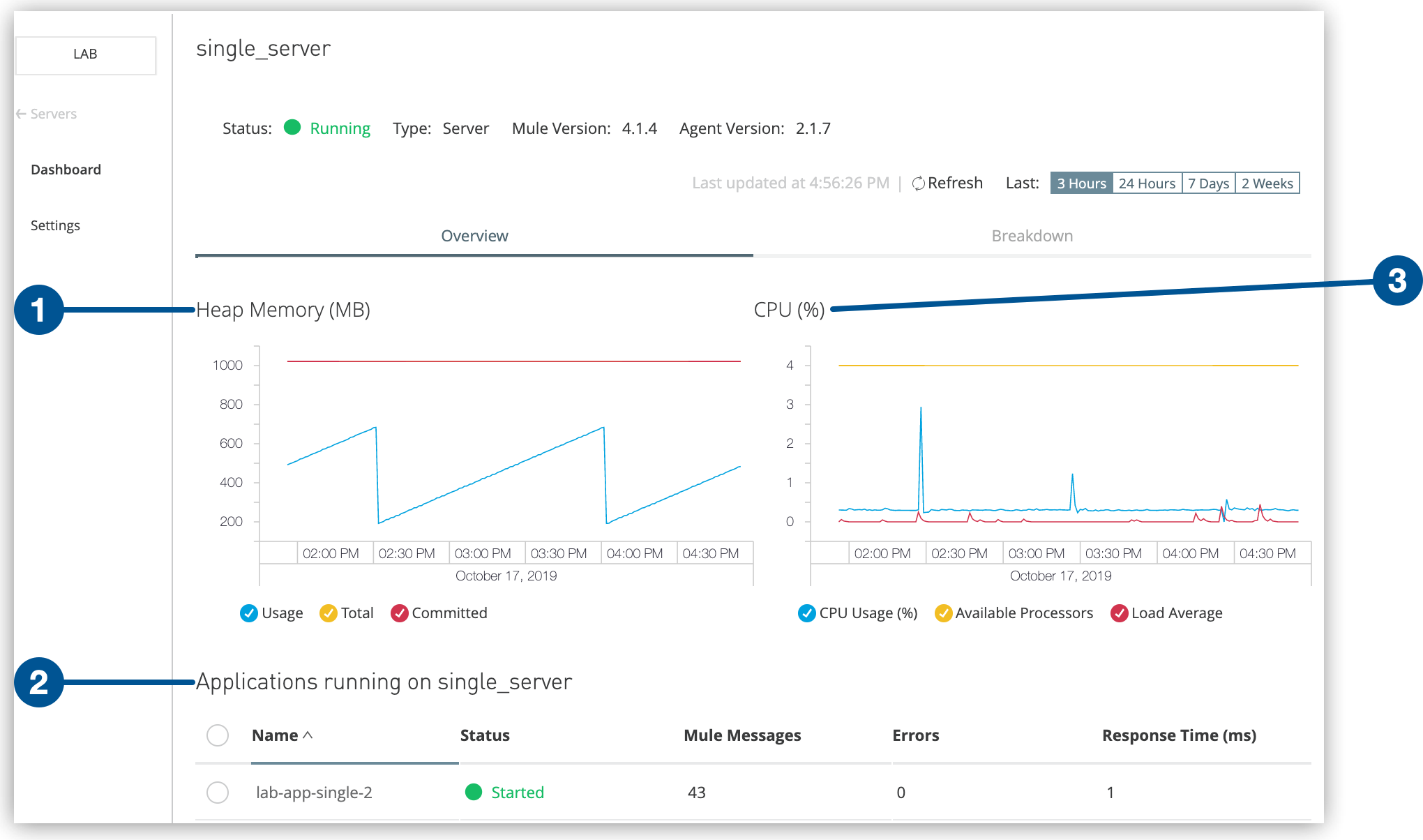
Server Dashboard
The server dashboard provides detailed performance metrics, including heap memory and CPU performance:
This dashboard also provides the following information:
-
A list of applications deployed to the server
-
The status of each application
-
Mule messages for each application
-
Error messages for each application



