Flex Gateway新着情報
Governance新着情報
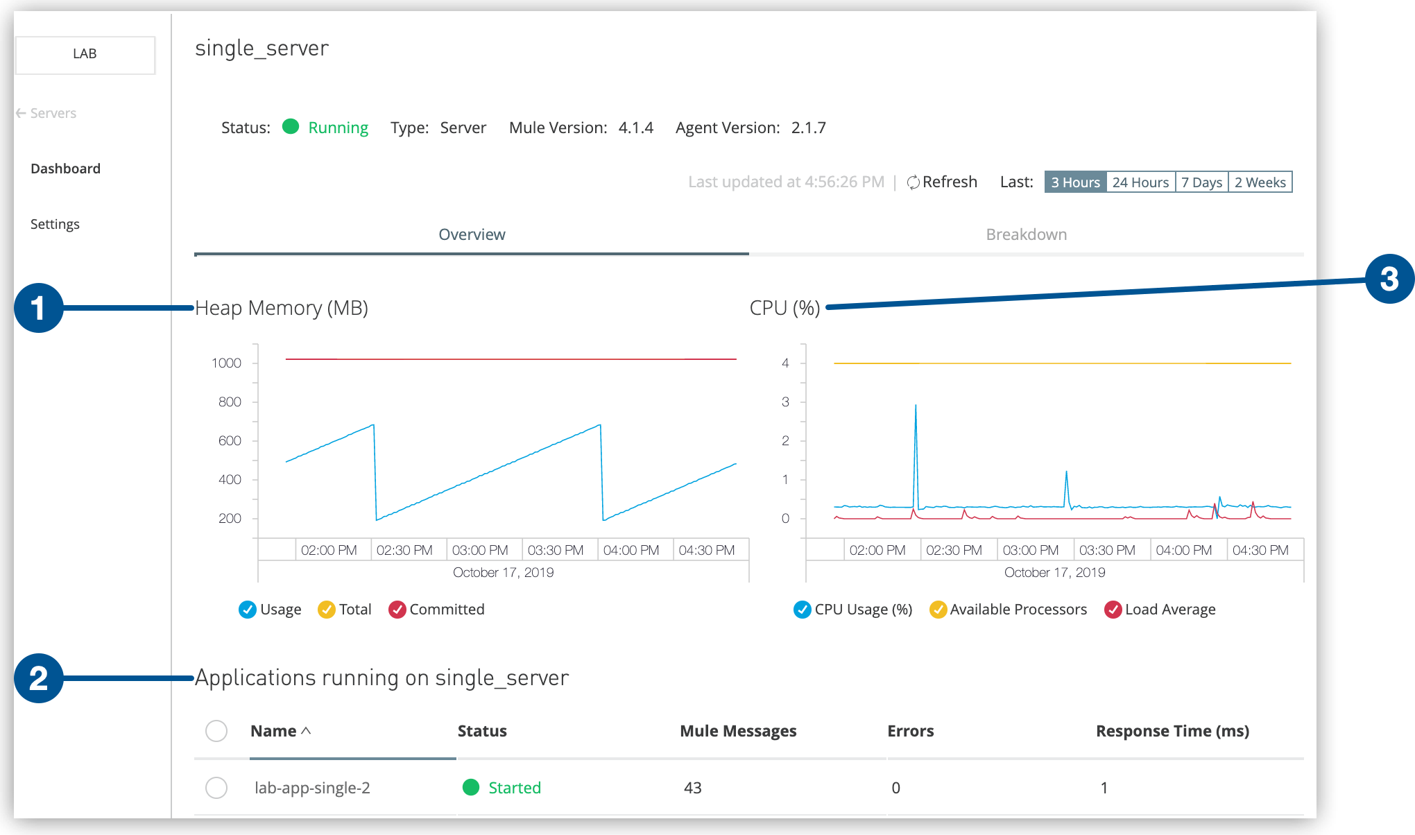
Monitoring API ManagerRuntime Manager の [Servers (サーバー)] タブでは、環境にあるサーバー、サーバーグループ、クラスター、API ゲートウェイのリストを参照できます。このタブから、これらのコンポーネントに対してアクションを実行することもできます。
Anypoint Platform から [Runtime Manager] を選択します。
[Servers (サーバー)] タブをクリックします。
Runtime Manager には次の情報を含むサーバーのリストが表示されます。
サーバー、API ゲートウェイ、サーバーグループ、またはクラスターの名前を表示します。
現在の状況を表示します。
コンポーネントが Mule サーバー、API ゲートウェイ、サーバーグループ、またはクラスターのいずれであるかを示します。
API ゲートウェイまたは Mule のバージョンを表示します。
[Type (種別)] 列をクリックすると、追加のプロパティとアクションが詳細ペインに表示されます。
コンポーネントの名前をクリックしてそのダッシュボードを表示します。
詳細ペインには以下の情報が表示されます。
コンポーネントの状況
Mule または API ゲートウェイのバージョン
Runtime Manager エージェントのバージョン
[Settings (設定)] (設定) ページに移動するための [Manage Server (サーバーを管理)]、[Manage Group (グループを管理)]、または [Manage Cluster (クラスターを管理)] ボタン
サーバーのダッシュボードページに移動するための [View Dashboard (ダッシュボードを表示)] ボタン
サーバーグループまたはクラスター内のサーバーのダッシュボードを表示するには、詳細ペインでサーバー名をクリックします。
クラスターの場合は種別 (ユニキャストまたはマルチキャスト)
下部のタブでは、次の詳細を参照できます。
クラスターとサーバーグループでは、サーバーのリストと各サーバーの状況
実行中のアプリケーションとそれぞれの状況
プラグイン (Splunk、ELK など)